Contactez gratuitement cette structure et échangez via la messagerie

J'envoie un message

Vous devez être connecté pour envoyer un message

Vous avez un projet ? Contactez la structure pour obtenir des informations supplémentaires sur son offre

Je fais une demande

Vous devez être connecté pour effectuer une demande de devis

Alter-ZAN® : Développement territorial + ZAN par Altereo

Défense extérieure contre l'incendie

Equipement

Description

Développez votre territoire en respectant une trajectoire ZAN

Chez Altereo, nous associons l'engagement humain, l'expertise et l'innovation pour accompagner votre développement territorial sur une trajectoire Zéro Artificialisation Nette.

Accompagnement sur mesure

  • Equipe dédiée d’experts urbanistes
  • Approche itérative du ZAN
  • Audit des données cartographiques et documents d’urbanisme
  • Pédagogie auprès des techniciens et élus

Outils dédiés

  • OMNI-DIAG
    Diagnostic territorial
  • LUCSIM
    Simulation géo-prospective
  • CITYZAN
    Sensibilisation aux enjeux ZAN et d’aménagement du territoire

Résultats géographiques précis

Données produites et utilisées de précision supérieure aux outils gratuits existants

Projet de territoire opérationnel

Intégration par nos urbanistes des résultats obtenus dans un document de planification

Démarche partagée avec tous

Outils collaboratifs et pédagogiques pour la concertation des parties prenantes

-----

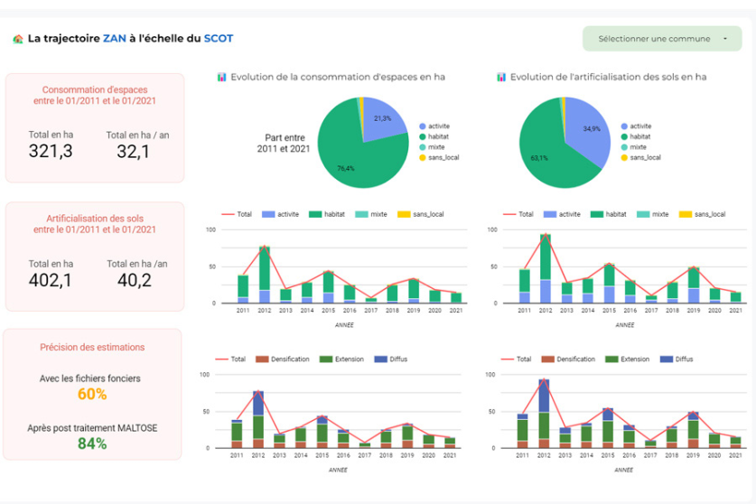
Nos logiciels OMNI-DIAG et LUCSIM permettent ainsi de qualifier et valoriser un ensemble de données complexes pour en extraire des indicateurs croisés [URL supprimée];

Les résultats sont restitués dans une interface web dédiée sous forme de tableau de bord et cartographie dynamique.

  • Artificialisation
    Analyse spatio-temporelle d’artificialisation des sols
 
  • Foncier
    Identification des gisements fonciers mobilisables
 
  • Multifonctionnalité
    Caractérisation de la multifonctionnalité des sols
 
  • Dégradation
    Caractérisation du potentiel de dégradation des sols
 
  • Désimperméabilisation
    Potentiel de désimperméabilisation

Localisation sur le territoire

  • Siège social

    Altereo
    2 Avenue Madeleine Bonnaud
    13770 Venelles
  • Zone(s) d’intervention

    • Toute la France

À propos de Altereo

Contactez gratuitement cette structure et échangez via la messagerie

J'envoie un message

Vous devez être connecté pour envoyer un message

Vous avez un projet ? Contactez la structure pour obtenir des informations supplémentaires sur son offre

Je fais une demande

Vous devez être connecté pour effectuer une demande de devis

Votre compte ne permet pas d’accéder aux demandes de devis